What is FITware?
FITware is the all-in-one platform purpose-built to help IT business owners uncover hidden profit leaks and turn them into opportunities for growth. By consolidating your tools and data into one unified system, FITware pinpoints where your business is losing money—whether through inefficiencies, underutilized resources, or broken processes—and gives you the tools to fix them.
Through standardized workflows, automation, and real-time visibility, FITware streamlines operations and improves productivity. The result? Faster decisions, smarter resource allocation, and measurable increases in profitability. With a user-friendly interface and seamless integrations, FITware helps you reclaim lost profit and scale with confidence.
Uncover Unprofitable Clients
Quickly identify unprofitable clients and turn them into growth opportunities with clearer insights, upcoming renewals, and proactive revenue management.
Client Profitability Insights & Actions
FITware helps MSPs turn unprofitable clients into profitable ones by giving you deep, real-time visibility into account-level performance. Tools like Client Rates and 360 Client View let you uncover underperforming contracts or clients at a glance, while Recommendation Manager ensures you have an auditable record of advice given—protecting your team and opening the door to future upsells. Timely Time Entry keeps documentation habits accountable, improving client satisfaction and reducing rework. Combined, these features give your team the intelligence to act quickly, retain good clients, and course-correct those that drain profitability.
Revenue Retention & Contract Optimization
Profit often slips through the cracks during the renewal process. FITware’s Renewals Report equips your sales team with full visibility into contract timelines and opportunities to optimize pricing or service levels. Paired with proactive client recommendations and a full audit trail, you’re not just renewing agreements—you’re reinforcing value. Multi-year contracts, upcoming anniversaries, and sales action items are clearly displayed, ensuring every renewal becomes a profit-driving conversation instead of a passive rollover.
Identify Under Utilized Employees
Maximize team output by aligning skills, tracking real-time performance, and optimizing staffing for service efficiency.
Workforce Optimization & Efficiency
Profit leaks when your team isn’t operating at its full potential. FITware helps you close those gaps by giving you real-time visibility into Staffing Levels, Productive Hours, and Techs per Ticket. These insights help you balance workloads, minimize overstaffing or understaffing, and identify when to hire—or not.
Features like Pod Management further streamline your operations by aligning teams with the right clients and workload, reducing inefficiency and elevating service delivery. The result? A well-tuned team that delivers consistently and profitably.
Skills, Documentation & Accountability
Your profit suffers when the right people aren’t working the right tickets—or when documentation slips. FITware addresses this with tools like Tech Skills, which ensure your team’s abilities are up-to-date and visible for smart dispatching. Timely Time Entry reinforces accountability for real-time documentation, helping maintain CX standards while cutting down on rework. Together, these tools promote a culture of responsibility, improve response quality, and ensure you’re making the most of every hour billed.
Eliminate Poor CX
Deliver exceptional service consistently through greater accountability, faster issue resolution, and a deeper understanding of client needs.
Service Quality & Accountability
A poor customer experience erodes trust—and profits. FITware helps you reverse that by improving technician alignment and performance with tools like Tech Skills, Techs/Ticket, and Response Times. These tools ensure that the right tech with the right skills handles each issue quickly, often on the first touch. You can also monitor and improve SLA compliance across priority levels, driving faster resolution and fewer escalations. Recommendation Manager provides a client-facing audit trail that not only reinforces value but also boosts accountability. Together, these tools lead to better service, happier clients, and stronger margins.
Transparency, Trust & Operational Visibility
When clients feel in control and well-informed, they stick around—and spend more. FITware makes that easy with features like the Client Portal, which gives clients direct access to key metrics, tickets, invoices, recommendations, and more. Pod Management and Staffing Levels ensure you’re right-sized for service excellence, while RMM Compliance and Config Management eliminate silent failures and reactive support by proactively identifying risks and renewal gaps. The result: your clients see you as dependable and proactive, not just reactive—stopping profit leaks tied to churn, miscommunication, and missed renewal opportunities.
Prevent Missed Renewals or QBR Opportunities
Never miss a renewal or QBR opportunity again with centralized insights, proactive recommendations, and always-on client visibility.
Renewal Management & Agreement Visibility
Missed contract renewals are missed revenue. FITware prevents this by giving your team clear, centralized visibility into every agreement with the Renewals Report. Multi-year contracts, anniversaries, and renewal windows are easy to track, giving your sales team plenty of time to engage and adjust pricing or scope. The 360 Client View further supports these conversations by surfacing real-time metrics—so you can back every renewal with data, not guesswork. Together, these tools turn renewals into revenue opportunities instead of risks.
Proactive QBRs & Transparent Communication
Make every QBR a value-driven conversation—not a fire drill.
Quarterly Business Reviews often get skipped or rushed, leading to churn and missed upsells. FITware helps you stay ahead with the Client Portal, which gives clients ongoing access to key trends, recommendations, and account insights—so QBRs don’t start from scratch. Recommendation Manager captures and tracks every client-facing recommendation, ensuring your team is aligned and always prepared to show value. With these tools, QBRs become opportunities to reinforce trust, address issues proactively, and surface new services your clients actually want.
Stop Slow or Stagnant MRR Growth
Accelerate MRR growth by strengthening client trust, showcasing value 24/7, and uncovering expansion opportunities with real time visibility..
Build Trust & Strengthen Client Relationships
When clients feel informed and valued, they’re more likely to expand services. FITware’s Client Portal creates that foundation by offering 24/7 access to service trends, compliance status, invoices, agreements, and more. This transparency builds long-term trust and makes your value visible, not assumed. As clients interact more proactively with their data and your team, upsell opportunities naturally emerge—and your MRR grows as a result.
Uncover Expansion Opportunities in Real Time
Spot upsell moments early—with insights that drive action.
Stagnant MRR is often a sign of missed visibility. FITware’s 360 Client View equips your team with real-time, client-specific metrics across quality, satisfaction, and profitability. This enables you to identify accounts that are ripe for expansion or at risk of churn. Whether it’s prepping for a QBR or reviewing tickets, the visibility FITware provides ensures you’re always ready to have strategic, growth-focused conversations backed by data.
Workflows for Inefficient Processes
Better workflows for the bottlenecks that drain your margins—streamlining compliance, procurement, and team coordination so you scale profitably without adding overhead.
Automation & Workflows That Scales with You
Reduce manual labor and eliminate bottlenecks with smart, scalable automation.
Repetitive, error-prone processes drain margins. FITware eliminates this waste through tools like RMM Compliance, which centralizes security and monitoring across vendors into one dashboard—with one-click remediation from alert to resolution. Generate Quote cuts down procurement delays by enabling any team member to build accurate, bundle-based quotes in minutes. Config Management removes the chaos of expiring devices and missing info, allowing mass updates directly into ConnectWise. These tools work together to speed up previously labor intensive tasks and remove dependencies on key individuals, freeing your team to focus on higher-value work.
Operational Alignment from Frontline to Leadership
Turn complexity into coordination—with better data and team orchestration.
As MSPs scale, coordination becomes harder—but FITware brings order. Board Team Manager streamlines how you manage team permissions and board assignments, without risking system integrity. Pod Management keeps engineer-client relationships strong while dynamically adjusting to shifting workloads. Tech Skills ensures techs are assigned based on verified capabilities, improving first-time resolution. And with the Recommendation Manager, every suggestion to a client is documented, visible, and traceable—building trust while protecting your team. The result? Faster collaboration, better accountability, and less friction across departments.
Eradicate Preventable Mistakes
Reduce costly mistakes with better oversight, skill alignment, and system compliance.
System Oversight & Process Safeguards
Preventable mistakes often come from system gaps and siloed tools. FITware closes those gaps with centralized visibility and smarter workflows. The RMM Compliance tool ensures endpoints stay secure and compliant by consolidating data across vendors, reducing manual errors. Config Management keeps critical device data current and renewals on track, avoiding missed deadlines or service lapses. Board Team Manager adds another layer of protection by managing team access securely—keeping people in their lane while updating ConnectWise without unnecessary risk.
Smarter Teams & Executive Awareness
Stop mistakes at the source—with the right people and insights in place.
Human errors are less likely when your team is aligned and informed. Tech Skills ensures the right tech is matched to the right task by maintaining an up-to-date, manager-verified skill set across your team. Meanwhile, the Exec Overview gives leadership a command-center view of key operational KPIs—like utilization, response times, and contract activity—so they can make smarter decisions before issues turn into losses. Together, these tools help eliminate waste, rework, and revenue loss caused by avoidable missteps.
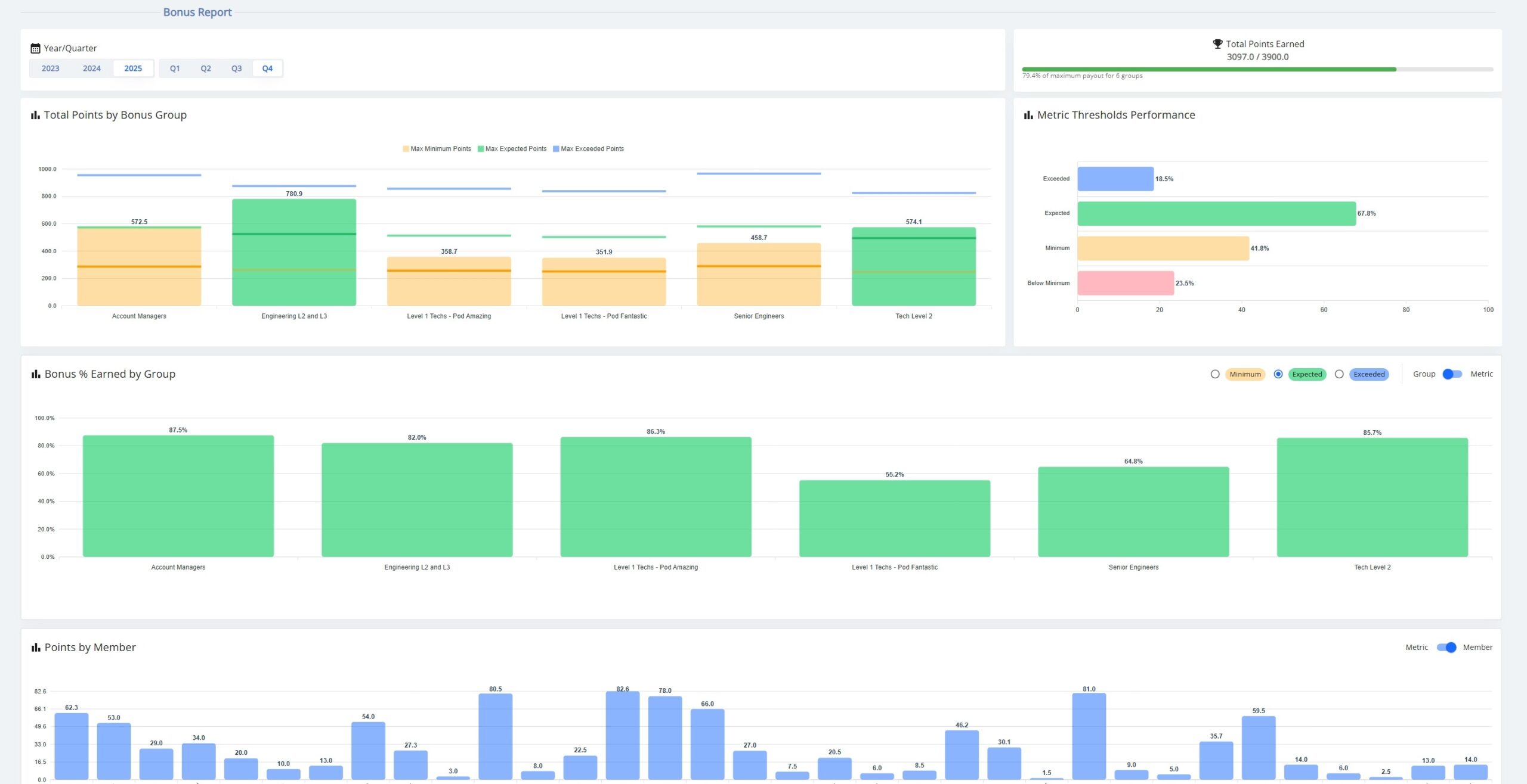
Turn Performance Into Profit
FITware’s Bonus Program transforms employee behavior into measurable margin gains.
**NEW**
AI Insights are here –
your data, explained.
Just ask and get instant answers across reports like Client Rates, Productive Hours, and more, with smart ticket summaries also built into your Client Portal for clients to understand and appreciate.
See What’s Costing You—Then Eliminate It
FITware helps you grow profit by exposing operational gaps and giving you the tools to fix them. By bringing your service delivery, operations, and management teams onto one integrated platform, FITware uncovers the inefficiencies, redundancies, and disconnects that silently erode margins.
With intuitive features that align your tools, data, and workflows—without requiring a change to your PSA or RMM—FITware delivers immediate visibility and impact. Each function is powerful on its own, but when used together, they help you streamline execution, eliminate waste, and accelerate toward operational maturity with profit in every process.







